本人女单身电话微信号加100块约3小时上门人到付款 ,全国大圈高端工作室 ,qq二维码免费叫小妹,九品升级毕业区(场所)

裕乾主营楼宇自控系统,智能化集成系统,能耗监测系统,提供能源管理,节能监测,设备监控,智慧电梯,智能照明,智慧银行,智慧消防,安全用电等智能化系统.我们致力于为客户提供高品质,高效率,高安全性的智能化解决方案!

400-6569-698
商务合作

热线电话

400-6569-698

微信咨询
裕乾电子科技微信二维码
新闻banner图

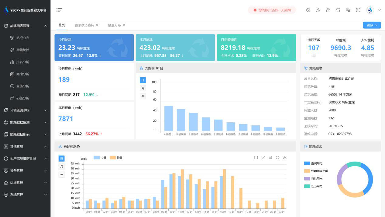
能耗监测管理系统,全面实时监测能耗数据

发布日期:2021-04-17 发布人:裕乾能耗监测管理系统  本文关键词: 能耗监测管理系统 能耗数据


能耗监测管理系统,主要应用于工业园区、写字楼、学校等公共场所的能源、设备集中管理控制。能耗监测管理系统以数据为核心,通过各类传感器和网络通讯协议,将建筑物水、电、气、热耗能数据采集到云端,然后通过远程控制调整设备开闭、运行时间分时分区、模型预测控制等技术达到节能效果。


能耗监测管理系统,全面实时监测能耗数据(图1)


一、 能耗监测管理系统的特点:

1. 实时监控,管理部门可实时查看能耗状况。

2. 包含身份人证??椋繁?/span>能耗监测管理系统通讯安全。

3. 采用RS485总线通讯方式,通用性强,组网稳定。

4. 由数据中专站进行数据分发,便于能耗数据多方共享。

5. 直观的人机交互界面,操作方便且支持远程维护。

6.能耗监测管理系统内嵌环境参数智能分析??椋芎姆治龈孀既?。


能耗监测管理系统,全面实时监测能耗数据(图2)


二、 能耗监测管理系统的应用价值;

1. 建筑综合体内能耗数据可追踪、可回溯、可记忆,为企业建立提效增益、良性循环的经营模式,促进企业达成个性化和便利的智慧化服务。

2. 建立涵盖能耗调查、能源审计、能效公示、能耗对标、节能改造、可再生能源应用、合同能源管理的节能业务数据收集、管理和应用的机制。

3. 通过互联网+提升消费服务体验,交流互动创新运营,提升传统综合体商业、刺激商圈经济的服务体系。

4.能耗监测管理系统为能耗定额编制、节能知识管理和能耗大数据挖掘分析提供依据。

微信二维码

扫码加微信咨询产品、免费报价

裕乾(4006569698,www.vwsrts.cn)是一家智慧化系统集成软硬件研发、销售、服务为主的高新技术企业。经过多年发展,公司已成为智慧建筑、智慧工业、智慧环保、智慧电力、智慧水利、智慧农业等领域,具有自主研发能力、自主知识产权与自主品牌一体化的先进解决方案供应商、系统集成综合服务商。

商务合作

热线电话

156-9231-2052

微信咨询
裕乾电子科技微信二维码