很多人在了解楼宇自控行业,面对冗杂的信息不知道从哪里下手。今天小编带大家系统了解下楼宇自控_楼宇自控系统_楼宇自控系统包括哪些子系统_楼宇自控系统品牌排行_楼宇自控设备等知识,帮助大家迅速梳理并精通楼宇自控这行业!

楼宇控制系统就是将建筑物或建筑群内的新风系统、空调系统、送排风系统、给排水系统、冷热源系统、照明系统等众多分散设备的运行、安全状况、能源使用状况及节能管理实行集中监视、管理和分散控制的建筑物管理与控制系统。
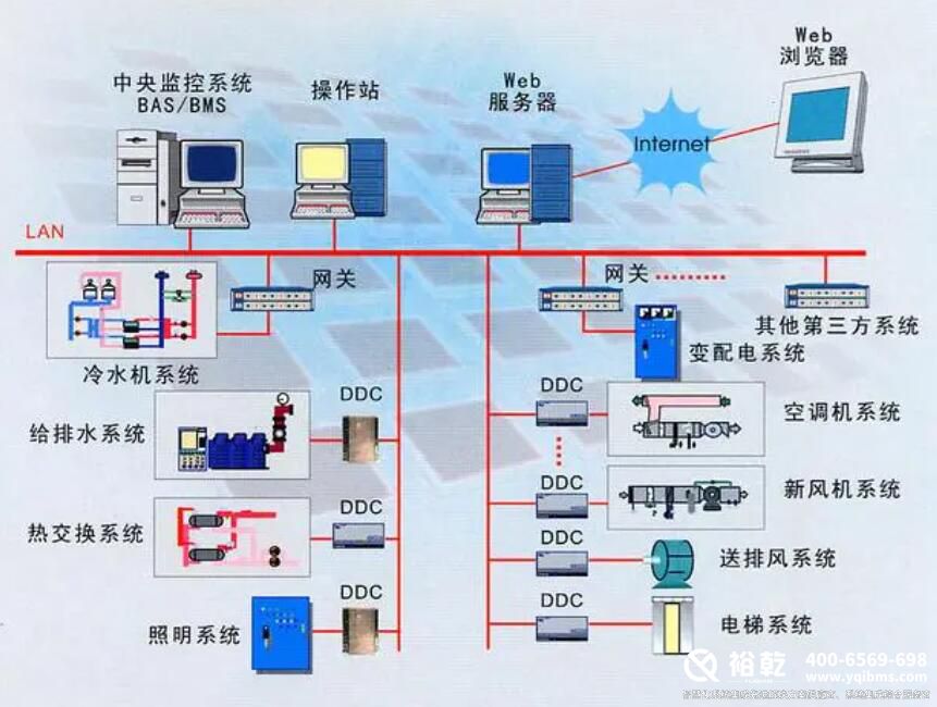
一、楼宇自控系统包括哪些子系统
1、空调系统
暖通空调系统监控包括空调机组、新风机组、变风集中、风机盘管等设备,是节能节电的关键。对建筑暖通空调设备进行全面管理和监控,可以实现建筑温度调节、湿度调节、通风气流速度调节、空气洁净度调节,营造良好的工作环境。
2、给排水系统
给排水系统是任何建筑物不可缺少的重要组成部分。一般建筑物的给排水系统包括生活给排水系统、生活给排水系统和消防水系统,是建筑物控制系统的重要监控对象。给排水系统的任务主要满足建筑生产、生活用冷水、热水和排水的要求,以及废水的处理和综合利用。
3、供配电系统
整个建筑的控制和管理是由建筑控制系统进行的。在系统中,变配电系统是一个非常重要的组成部分。通过安装电力采集??椤⒅悄艿缌嗫刂骰?、报警器等设备,构建变配电监控子系统,实现在线管理,实时检查变压器、配电柜等设备的运行状态,分析风险和故障。
4、智能化照明控制系统
主要实现对照明的智能控制和管理,可以让管理者在一个平台系统中了解整个建筑的照明运行状态,有效提高管理者的控制、维护、维护能力和效率,达到方便、安全、节能、舒适、高效的目的。
二、楼宇自控系统品牌排行

根据品牌价值、口碑评价等多项指标,2023年房地产自动控制十大品牌名单入选,霍尼韦尔//Honeywell、西门子/Siemens、台达/DELTA、TRIDIUM、江森自控/Johnsoncontrols、施耐德/Schneider、中控源创造智能,倍福/BECKHOFF、格瑞特/GREAT、同方泰德。如果你在找什么牌子的建筑自控?那么这个建筑自控十大品牌的名单可以供你参考。我们致力于用最真实的用户数据推荐口碑最好的建筑自控品牌,让你放心选择。(每月更新一次名单)
三、楼宇自控设备包括哪些内容?

1、传感器
传感器是自动控制系统的主要设备,与被测对象直接相关。它的作用使被测参数发生变化,并发出适应的信号。在选择传感器时,一般有三个要求:高精度、高稳定性和高灵敏度。
1.温度传感器:
热电阻、热电偶、PTC硅传感器等建筑工程中应用的主要接触式温度传感器。由于测温元件需要与被测介质进行充分的热交换,测量往往伴随着时间滞后。例如,Pt1000在0℃时电阻为10000.Ω,当温度升高时,电阻降低,灵敏度一般在3~4Ω/K,响应速度通常在15~30秒之间。
2.压力传感器:常用的电气压力传感器将被测压力的变化转化为电阻、电感等各种电量的变化,从而实现压力的间接测量。常用的有压差开关、表压传感器、静压传感器等。
3.流量传感器:常用的是电磁流量计。根据法拉第的电磁感应定律,在磁场中移动和切割磁线的导体中会产生感应电动势,这种感应电动势与流体的体积流量呈线性关系。如果是改造,也可以使用超声波流量计,安装维护方便。
湿度传感器:用来测量室内空气的相对湿度。
液位传感器:用于控制上限、下限液位,如水箱、水池等。
在楼宇自控系统中,它接收控制器输出的控制信号,并将其转换为线性位移或角度位移,以改变调节阀的流通截面积,从而控制被控过程中流入或流出的物料或能量,从而实现过程参数的自动控制。
6.风阀执行器:用于控制安装在新风和回风口的风阀,既可以控制开关,也可以控制开度。执行器配有万能夹具,可以直接夹在风阀的驱动轴上,并配有手动复位按钮,故障时可以手动调节。根据风道横截面的大小,可以选择不同按钮矩的执行器。
7.水管阀门执行器:配合阀门使用,有两种:开关式和调节式。开关式一般口径较大,用于控制各系统工艺管道的开关,以及冷热站内各种工况之间的切换。调节主要用于控制流量。在空调单元中,回水流量和蒸汽加湿流量根据控制器的温度和湿度设定值进行控制,使温度和湿度保持在设定值中。
2、现场控制器
现场控制器,也称为DDC,是一种用于监控和控制系统中机电设备的控制器。它是一个完整的控制器,具有应有的软硬件,可以在不受网络或其他控制器故障影响的情况下独立运行。根据不同类型的监控点,楼宇自控系统提供符合控制要求和数量的控制器。每个DDC都有10-15%的扩展或余量。
(1)控制器的组成符合以下要求:
A)32位或16位微处理器的可编程DDC
B)具有独立运行或与中央控制主机联网的能力
C)有电源???/p>
D)有通信模块
E)DDC在模板LED中显示每个数字输入和输出点的实时变化状态。当外部电源断电时,DDC的后备电池可以确保RAM中的数据在60天内不会丢失。
F)当外部电源重新供应时,DDC可以自动恢复正常工作,无需人工干预。
G)当DDC存储的数据异常丢失时,用户可以通过现场标准串行数据接口,楼宇自控并通过网络操作将数据重新写入DDC控制器。
H)PPCL高级语言编写DDC的操作程序和应用程序。
I)DDC程序的编写、修改可在中央站或便携机上进行。
J)当DDC在外部电断时,当后备电池丢失时,可以存储其应有的程序。
K)DDC的采集精度与传感器的精度相匹配。
L)工作环境:温度0度至50度,相对湿度0-90%
M)电源:AC220V,±10%,50HZ。
2)DDC具有以下功能:
定时启停自适应启/停止自适应启/停止
楼宇自控自动幅度控制需求量预测控制
自动控制扫描程序控制和报警处理
趋势记录全面通信能力
3、中央监控站
中央管理工作站系统由PC主机、彩色大屏幕显示器和打印机组成,是BAS系统的核心,可以直接连接到以太网。集中管理和显示整个建筑中监控的机电设备。内部工作软件为操作人员提供下拉菜单、人机对话和动态显示图形,楼宇自控系统为用户提供一个非常好、简单、易学的界面。操作简单,楼宇自控操作人员可以通过鼠标和键盘操作管理整个控制系统,无需任何先验软件知识。
四、楼宇自控行业前景剖析

如今,新一代楼宇自控产品已问市,许多公司也在不断寻求技术创新和突破。建筑系统是真正开放的,需要业主、设计师和集成商向制造商要求真正开放和互操作的新产品。如果没有这个驱动力,生产控制器的制造商将继续提供旧产品。行业需要建立新的标准,制定LONMARK的互操作性,设计等式平面的系统结构,使用基于LNS平台的无网关和网络工具。
总之,在未来的人类社会中,“智慧城市”将是一个非常重要、影响广泛的概念?!爸悄芙ㄖ?strong style="white-space: normal;">楼宇自控作为“智能城市”的重要组成部分之一,其发展离不开建筑自动控制产业在关键技术上的不断创新和突破,在实际应用中不断推进创新和优化。相信在不久的将来,“智慧城市”的蓝图会变得更加清晰具体,真正扎根。更多楼宇自控资讯,关注裕乾官网!
扫码加微信咨询产品、免费报价
裕乾(4006569698,www.vwsrts.cn)是一家智慧化系统集成软硬件研发、销售、服务为主的高新技术企业。经过多年发展,公司已成为智慧建筑、智慧工业、智慧环保、智慧电力、智慧水利、智慧农业等领域,具有自主研发能力、自主知识产权与自主品牌一体化的先进解决方案供应商、系统集成综合服务商。