本人女单身电话微信号加100块约3小时上门人到付款 ,全国大圈高端工作室 ,qq二维码免费叫小妹,九品升级毕业区(场所)

裕乾主营楼宇自控系统,智能化集成系统,能耗监测系统,提供能源管理,节能监测,设备监控,智慧电梯,智能照明,智慧银行,智慧消防,安全用电等智能化系统.我们致力于为客户提供高品质,高效率,高安全性的智能化解决方案!

400-6569-698
商务合作

热线电话

400-6569-698

微信咨询
裕乾电子科技微信二维码
新闻banner图

能耗监测系统实时报警及统计查询!

发布日期:2020-10-24 发布人:裕乾能耗监测系统  本文关键词: 能耗监测系统


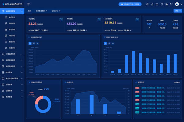
能耗监测系统对主要能耗指标进行集中报警显示。其中,报警的指标按优先级设置,对于高优先级的指标既可以在主窗口固定位置滚动显示,又可以通过弹出窗口显示。

能耗监测系统还提供全部报警指标的统计、查询功能。系统针对报警信息,提供上传附件功能,用以记录该报警信息的后续处理,方便客户回溯当时状态和相应的考核。

能耗监测系统实时报警及统计查询!(图1)


微信二维码

扫码加微信咨询产品、免费报价

裕乾(4006569698,www.vwsrts.cn)是一家智慧化系统集成软硬件研发、销售、服务为主的高新技术企业。经过多年发展,公司已成为智慧建筑、智慧工业、智慧环保、智慧电力、智慧水利、智慧农业等领域,具有自主研发能力、自主知识产权与自主品牌一体化的先进解决方案供应商、系统集成综合服务商。

商务合作

热线电话

156-9231-2052

微信咨询
裕乾电子科技微信二维码