本人女单身电话微信号加100块约3小时上门人到付款 ,全国大圈高端工作室 ,qq二维码免费叫小妹,九品升级毕业区(场所)

裕乾主营楼宇自控系统,智能化集成系统,能耗监测系统,提供能源管理,节能监测,设备监控,智慧电梯,智能照明,智慧银行,智慧消防,安全用电等智能化系统.我们致力于为客户提供高品质,高效率,高安全性的智能化解决方案!

400-6569-698
商务合作

热线电话

400-6569-698

微信咨询
裕乾电子科技微信二维码
新闻banner图

能耗在线监测系统知多少?

发布日期:2021-03-30 发布人:裕乾能耗在线监测系统  本文关键词: 能耗在线监测系统


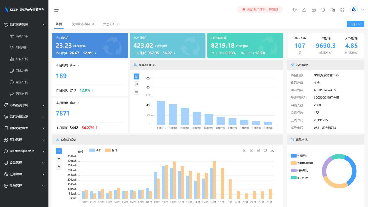
能耗在线监测系统是通过对企业生产过程中的能耗进行实时监测,并进行数据记录,对所收集的记录进行分析,最终产生优化方案的系统。在企业生产所损耗的成本中,往往会对人力成本和原材料成本的管控是比较重视的,企业会通过一些自动化的设备、新技术的改进来对人力成本进行节约,通过采购把控对原材料成本进行节约,然而很多企业却忽视了生产过程中监测管理不当所造成的的能源成本损失,这才是最严重的的。


能耗在线监测系统知多少?(图1)


能耗监测系统就是针对能源成本进行把控的一个系统,系统在实时监测过程中,收集生产环境所用到的能耗数据,并对这些数据进行计算统计、对比分析,对于能耗不合理的地方,可以进行能耗预警,并给出优化方案。我国是能源消耗以及能源生产的大国,但是我国目前因为生产环节中能源管控水平低,导致能源损耗大、能源利用率低、碳排放量多,这不仅不利于我国能源资源的有效利用,也给我国能源资源造成很大的浪费。因此,我国高耗能企业对于能源的管控必须要紧跟时代的白发,建立能耗在线监测系统。


能耗在线监测系统知多少?(图2)


能耗在线监测系统能够帮助企业完善能源管理体系,全面及时地掌握企业能源利用和管理情况,贯彻能源专业化、精细化、扁平化管理思路,建立持续改进提升能效的能管模式和机制,及时统计能源成本和节能收益,查漏补缺,提高能源管理水平,降本增效。

微信二维码

扫码加微信咨询产品、免费报价

裕乾(4006569698,www.vwsrts.cn)是一家智慧化系统集成软硬件研发、销售、服务为主的高新技术企业。经过多年发展,公司已成为智慧建筑、智慧工业、智慧环保、智慧电力、智慧水利、智慧农业等领域,具有自主研发能力、自主知识产权与自主品牌一体化的先进解决方案供应商、系统集成综合服务商。

商务合作

热线电话

156-9231-2052

微信咨询
裕乾电子科技微信二维码